在线查看服务器 CPU、内存、系统负载、磁盘使用率等指标
在线 ChatGPT 助理
一键申请和自动续签 Let's encrypt 证书
在线编辑 Nginx 配置文件,编辑器支持 Nginx 配置语法高亮
在线查看 Nginx 日志
使用 Go 和 Vue 开发,发行版本为单个可执行的二进制文件
保存配置后自动测试配置文件并重载 Nginx
基于网页浏览器的高级命令行终端
支持深色模式
自适应网页设计

Jacky 211d752280 Merge pull request #765 from 0xJacky/renovate/major-vueuse-monorepo 1 gadu atpakaļ
.github c32f3c830e chore: update docker latest tag on release 1 gadu atpakaļ
.idea 4f25a0c670 chore: migrate to ESlint v9 1 gadu atpakaļ
api 6abf68261c fix: webauthn cannot register #753 1 gadu atpakaļ
app 86b815f910 chore(deps): update vueuse monorepo to v12 1 gadu atpakaļ
cmd 6c137e5229 feat(site): save sync node ids 1 gadu atpakaļ
docs 32663e1c26 chore: prepare v2.0.0-beta.41 1 gadu atpakaļ
internal 4ab34fde57 chore: prepare v2.0.0-beta.40 1 gadu atpakaļ
model b552973998 enhance(site): remove uniqueIndex constraint #673 1 gadu atpakaļ
query 6c137e5229 feat(site): save sync node ids 1 gadu atpakaļ
resources 38a019720b enhance(demo): ban Internet 1 gadu atpakaļ
router 7ad5cac3b8 feat(wip): site category 1 gadu atpakaļ
settings 2f57a6c9e7 fix: settings test 1 gadu atpakaļ
template 91799e64c4 feat(template): add selection box; add scheme and host field for reverse_proxy #608 1 gadu atpakaļ
test ea146ca37b chore(go): update deps 1 gadu atpakaļ
.air.toml 91799e64c4 feat(template): add selection box; add scheme and host field for reverse_proxy #608 1 gadu atpakaļ
.dockerignore e5a5889931 refactor: project directory structure 2 gadi atpakaļ
.editorconfig 4f25a0c670 chore: migrate to ESlint v9 1 gadu atpakaļ
.gitignore 0e3489d174 fix: config not sync when add #685 1 gadu atpakaļ
.weblate.ini 43fb701425 enhance: new integration method with Weblate to reduce issues with merging changes 1 gadu atpakaļ
CONTRIBUTING.md 4215d2f6f9 chore: Create CONTRIBUTING.md 3 gadi atpakaļ
Dockerfile 4c74bc8619 feat: use env to predefine admin user #214 1 gadu atpakaļ
LICENSE 2cf7bdf19b Create LICENSE 4 gadi atpakaļ
README-es.md 32663e1c26 chore: prepare v2.0.0-beta.41 1 gadu atpakaļ
README-vi_VN.md 32663e1c26 chore: prepare v2.0.0-beta.41 1 gadu atpakaļ
README-zh_CN.md 32663e1c26 chore: prepare v2.0.0-beta.41 1 gadu atpakaļ
README-zh_TW.md 32663e1c26 chore: prepare v2.0.0-beta.41 1 gadu atpakaļ
README.md 32663e1c26 chore: prepare v2.0.0-beta.41 1 gadu atpakaļ
app.example.ini f9adbfc4bb chore: update app.example.ini #756 1 gadu atpakaļ
demo.Dockerfile 9aac7c2e4c fix(demo): recreate access.log and error.log as regular files 1 gadu atpakaļ
docker-compose-demo.yml 38a019720b enhance(demo): ban Internet 1 gadu atpakaļ
gen.sh b3486a42a5 feat: sync certificates to remote server #293, #363, #411 1 gadu atpakaļ
go.mod 32663e1c26 chore: prepare v2.0.0-beta.41 1 gadu atpakaļ
go.sum 32663e1c26 chore: prepare v2.0.0-beta.41 1 gadu atpakaļ
install.sh ce68eb1658 enhance(sse): add X-Accel-Buffering header 1 gadu atpakaļ
lego-config.sh 4ab34fde57 chore: prepare v2.0.0-beta.40 1 gadu atpakaļ
main.go c8c0446308 chore: prepare v2.0.0-beta.37 1 gadu atpakaļ
nginx-ui.service c8732ddb08 fix install script 4 gadi atpakaļ

README-es.md

Logotipo de la interfaz de usuario de Nginx

Interfaz de usuario (UI) de Nginx

Otra UI web de Nginx, desarrollada por 0xJacky y Hintay.

Build and Publish

Documentación

Para consultar la documentación, visite nginxui.com.

Stargazers en el tiempo

Stargazers over time

English | Español | 简体中文 | 繁體中文

Tabla de Contenidos
  1. Sobre el proyecto
  2. Cómo empezar
  3. Compilación manual
  4. Script para Linux
  5. Ejemplo de configuración de proxy reverso de Nginx
  6. Contribuir
  7. Licencia

Sobre el proyecto

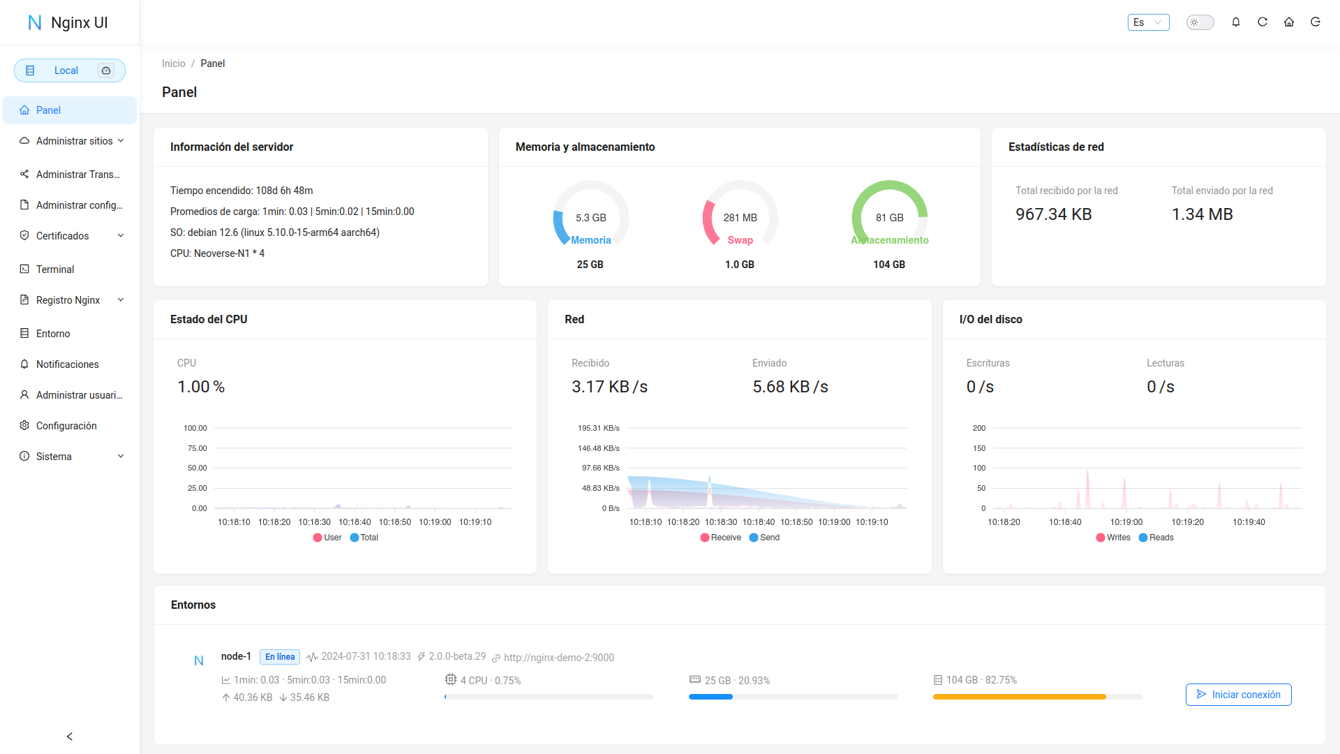
Dashboard

Demostración

URL:https://demo.nginxui.com

  • Nombre de usuario: admin
  • Contraseña: admin

Características

  • Estadísticas en línea para los indicadores del servidor, como el uso de la CPU, el uso de la memoria, el promedio de carga y el uso del disco.
  • Asistente de ChatGPT en línea
  • Despliegue con un solo clic y renovación automática de certificados Let's Encrypt.
  • Edición de las configuraciones de sitios web con nuestro NgxConfigEditor de diseño propio, que es un editor de bloques fácil de usar para configuraciones de nginx o con el Editor de código Ace que admite resaltar la sintaxis de configuración de nginx.
  • Visualización en línea los registros de Nginx
  • Escrito en Go y Vue, distribuído en un único binario ejecutable.
  • Prueba automática del archivo de configuración y recarga de nginx después de guardar la configuración.
  • Terminal Web
  • Modo oscuro
  • Diseño web adaptable

Internacionalización

  • Inglés
  • Chino Simplificado
  • Chino Tradicional

Aceptamos traducciones a cualquier idioma.

Desarrollado con

Cómo empezar

Antes de usar

La UI de Nginx sigue la configuración estándar de archivos de un servidor web de Debian. Los archivos de configuración del sitio creados se colocarán en la carpeta sites-available que se encuentra dentro de la carpeta de configuración de Nginx (detectada automáticamente). Los archivos de configuración para un sitio habilitado crearán un soft link en la carpeta sites-enabled. Es posible que deba ajustar la forma en que se organizan los archivos de configuración.

Para sistemas que no sean Debian (y Ubuntu), es posible que deba cambiar el contenido del archivo de configuración nginx.conf al estilo Debian como se muestra a continuación.

http {
	# ...
	include /etc/nginx/conf.d/*.conf;
	include /etc/nginx/sites-enabled/*;
}

Para más información: debian/conf/nginx.conf

Instalación

La UI de Nginx está disponible en las siguientes plataformas:

  • macOS 11 Big Sur y posterior (amd64 / arm64)
  • Linux 2.6.23 y posterior (x86 / amd64 / arm64 / armv5 / armv6 / armv7 / mips32 / mips64 / riscv64 / loongarch64)
    • Incluyendo pero no limitado a Debian 7 / 8, Ubuntu 12.04 / 14.04 y posterior, CentOS 6 / 7, Arch Linux
  • FreeBSD
  • OpenBSD
  • Dragonfly BSD
  • Openwrt

Puede visitar latest release para descargar la última distribución, o simplemente usar los scripts de instalación para Linux.

Uso

Al ejecutar por primera vez la UI de Nginx, visite en su navegador http://<your_server_ip>:<listen_port> para completar las configuraciones posteriores.

Desde el ejecutable

Ejecutar UI Nginx en la terminal

nginx-ui -config app.ini

Presione Control+C en la terminal para salir de la UI de Nginx.

Ejecutar UI Nginx en Segundo plano

nohup ./nginx-ui -config app.ini &

Detenga la UI de Nginx con el siguiente comando.

kill -9 $(ps -aux | grep nginx-ui | grep -v grep | awk '{print $2}')

Con Systemd

Si está utilizando el script de instalación para Linux, la UI de Nginx se instalará como el servicio nginx-ui en systemd. Utilice el comando systemctl para controlarlo.

Iniciar UI Nginx

systemctl start nginx-ui

Detener UI Nginx

systemctl stop nginx-ui

Reiniciar UI Nginx

systemctl restart nginx-ui

Con Docker

Nuestra imagen dpcker uozi/nginx-ui:latest se basa en la última imagen nginx y se puede usar para reemplazar Nginx en el host. Puede realizar el cambio fácilmente publicando los puertos 80 y 443 del contenedor en el host.

Nota
  1. Cuando utilice este contenedor por primera vez, asegúrese de que el volumen mapeado a /etc/nginx esté vacío.
  2. Si desea incluir archivos estáticos, puede mapear directorios al contenedor.

Ejemplo de desplegado Docker

docker run -dit \
  --name=nginx-ui \
  --restart=always \
  -e TZ=Asia/Shanghai \
  -v /mnt/user/appdata/nginx:/etc/nginx \
  -v /mnt/user/appdata/nginx-ui:/etc/nginx-ui \
  -v /var/www:/var/www \
  -p 8080:80 -p 8443:443 \
  uozi/nginx-ui:latest

Compilación manual

En plataformas que no tienen una versión de compilación oficial, pueden compilarse manualmente.

Prerequisitos

  • Make

  • Golang 1.23+

  • node.js 21+

    npx browserslist@latest --update-db
    

Compilación del Frontend

Ejecute el siguiente comando en el directorio app.

pnpm install
pnpm build

Compilación del Backend

Primero compile la interfaz y luego ejecute el siguiente comando en el directorio raíz del proyecto.

go build -tags=jsoniter -ldflags "$LD_FLAGS -X 'github.com/0xJacky/Nginx-UI/settings.buildTime=$(date +%s)'" -o nginx-ui -v main.go

Script para Linux

Uso básico

Instalar and Actualizar

bash <(curl -L -s https://raw.githubusercontent.com/0xJacky/nginx-ui/master/install.sh) install

El puerto de escucha predeterminado es 9000 y el puerto de Desafío HTTP predeterminado es 9180. Si hay un conflicto de puertos, modifique manualmente /usr/local/etc/nginx-ui/app.ini, luego use systemctl restart nginx-ui para recargar el servicio de UI de Nginx.

Eliminar UI Nginx UI, excepto los archivos de configuración y la base de datos

bash <(curl -L -s https://raw.githubusercontent.com/0xJacky/nginx-ui/master/install.sh) remove

Uso avanzado

bash <(curl -L -s https://raw.githubusercontent.com/0xJacky/nginx-ui/master/install.sh) help

Ejemplo de configuración de proxy reverso de Nginx

server {
    listen          80;
    listen          [::]:80;

    server_name     <your_server_name>;
    rewrite ^(.*)$  https://$host$1 permanent;
}

map $http_upgrade $connection_upgrade {
    default upgrade;
    ''      close;
}

server {
    listen  443       ssl;
    listen  [::]:443  ssl;
    http2   on;

    server_name         <your_server_name>;

    ssl_certificate     /path/to/ssl_cert;
    ssl_certificate_key /path/to/ssl_cert_key;

    location / {
        proxy_set_header    Host                $host;
        proxy_set_header    X-Real-IP           $remote_addr;
        proxy_set_header    X-Forwarded-For     $proxy_add_x_forwarded_for;
        proxy_set_header    X-Forwarded-Proto   $scheme;
        proxy_http_version  1.1;
        proxy_set_header    Upgrade             $http_upgrade;
        proxy_set_header    Connection          $connection_upgrade;
        proxy_pass          http://127.0.0.1:9000/;
    }
}

Contribuir

Las contribuciones son lo que hace que la comunidad de código abierto sea un lugar increíble para aprender, inspirar y crear. Cualquier contribución que hagas es muy apreciada.

Si tiene una sugerencia que mejoraría este proyecto, bifurque el repositorio y cree un pull request. También puede simplemente abrir un issue con la etiqueta "enhancement". ¡No olvides darle una estrella al proyecto! ¡Gracias de nuevo!

  1. Bifurcar el proyecto
  2. Crea un branch de mejora (git checkout -b feature/AmazingFeature)
  3. Commit de tus cambios (git commit -m 'Add some AmazingFeature')
  4. Push al branch (git push origin feature/AmazingFeature)
  5. Abrir un Pull Request

Licencia

Este proyecto se proporciona bajo una licencia GNU Affero General Public License v3.0 que se puede encontrar en el archivo LICENCIA. Al usar, distribuir o contribuir a este proyecto, acepta los términos y condiciones de esta licencia.