在线查看服务器 CPU、内存、系统负载、磁盘使用率等指标
在线 ChatGPT 助理
一键申请和自动续签 Let's encrypt 证书
在线编辑 Nginx 配置文件,编辑器支持 Nginx 配置语法高亮
在线查看 Nginx 日志
使用 Go 和 Vue 开发,发行版本为单个可执行的二进制文件
保存配置后自动测试配置文件并重载 Nginx
基于网页浏览器的高级命令行终端
支持深色模式
自适应网页设计

Jacky 65e5037a87 Merge pull request #962 from 0xJacky/feat/code-completion 11 hónapja
.cursor 9d4070a211 feat(nginx): performance optimization #850 11 hónapja
.devcontainer d379afa95c feat(maintainance): add acme-challenge location handling 11 hónapja
.github 00251a7159 chore: update docs 11 hónapja
.idea 2db7f02c76 chore(idea): exclude go-path 1 éve
.vscode 543c0541db feat: add build task for app and update version build_id 1 éve
api a57748a432 feat(wip): code completion with llm 11 hónapja
app a57748a432 feat(wip): code completion with llm 11 hónapja
cmd 7a0972495f feat: add Lark and Lark Custom notification support 1 éve
docs 00251a7159 chore: update docs 11 hónapja
internal a57748a432 feat(wip): code completion with llm 11 hónapja
model c073801794 feat: revoke certificate #293 1 éve
query c073801794 feat: revoke certificate #293 1 éve
resources acf2d13ded chore(demo): update config 11 hónapja
router 04de1360c2 feat: external notification 1 éve
settings a57748a432 feat(wip): code completion with llm 11 hónapja
template 1800b0c4cd feat(robots): add configuration to disable web crawlers 1 éve
test 789698a0d4 refactor(analytic): improved network stat #913 1 éve
.air.toml a560d98acf feat: build with no embedded front-end files 1 éve
.dockerignore 00f4855dce feat: use devconatiner 1 éve
.editorconfig 4f25a0c670 chore: migrate to ESlint v9 1 éve
.gitignore bde2cf3814 chore: ignore generated file in internal package only 1 éve
.weblate.ini 43fb701425 enhance: new integration method with Weblate to reduce issues with merging changes 1 éve
CODE_OF_CONDUCT.md 4edf8bd82b chore: create CODE_OF_CONDUCT.md 1 éve
CONTRIBUTING.md 4215d2f6f9 chore: Create CONTRIBUTING.md 3 éve
Dockerfile f544907dbf chore(dockerfile): rm redundant platform paramater 1 éve
LICENSE 2cf7bdf19b Create LICENSE 4 éve
README-es.md 00251a7159 chore: update docs 11 hónapja
README-vi_VN.md 00251a7159 chore: update docs 11 hónapja
README-zh_CN.md 00251a7159 chore: update docs 11 hónapja
README-zh_TW.md 00251a7159 chore: update docs 11 hónapja
README.md 00251a7159 chore: update docs 11 hónapja
SECURITY.md 66639e0d19 chore: create SECURITY.md 1 éve
app.example.ini a57748a432 feat(wip): code completion with llm 11 hónapja
demo.Dockerfile acf2d13ded chore(demo): update config 11 hónapja
docker-compose-demo.yml 38a019720b enhance(demo): ban Internet 1 éve
gen.sh 04de1360c2 feat: external notification 1 éve
go.mod 1fe6b8b031 enhance(gonginx): lua code parse and format dump 11 hónapja
go.sum 1fe6b8b031 enhance(gonginx): lua code parse and format dump 11 hónapja
install.sh 3be235fc84 chore: update docs for proxy in Mainland China 1 éve
lego-config.sh 4ab34fde57 chore: prepare v2.0.0-beta.40 1 éve
main.go 1fe6b8b031 enhance(gonginx): lua code parse and format dump 11 hónapja
nginx-ui.service c8732ddb08 fix install script 4 éve
package-lock.json a57748a432 feat(wip): code completion with llm 11 hónapja
package.json a57748a432 feat(wip): code completion with llm 11 hónapja
version.sh 082ccc18bc chore: prepare v2.0.0-rc.3 1 éve

README-es.md

Logotipo de la interfaz de usuario de Nginx

Interfaz de usuario (UI) de Nginx

Otra UI web de Nginx, desarrollada por 0xJacky, Hintay y Akino.

Build and Publish

Documentación

Para consultar la documentación, visite nginxui.com.

Stargazers en el tiempo

Stargazers over time

English | Español | 简体中文 | 繁體中文

Tabla de Contenidos
  1. Sobre el proyecto
  2. Cómo empezar
  3. Compilación manual
  4. Script para Linux
  5. Ejemplo de configuración de proxy reverso de Nginx
  6. Contribuir
  7. Licencia

Sobre el proyecto

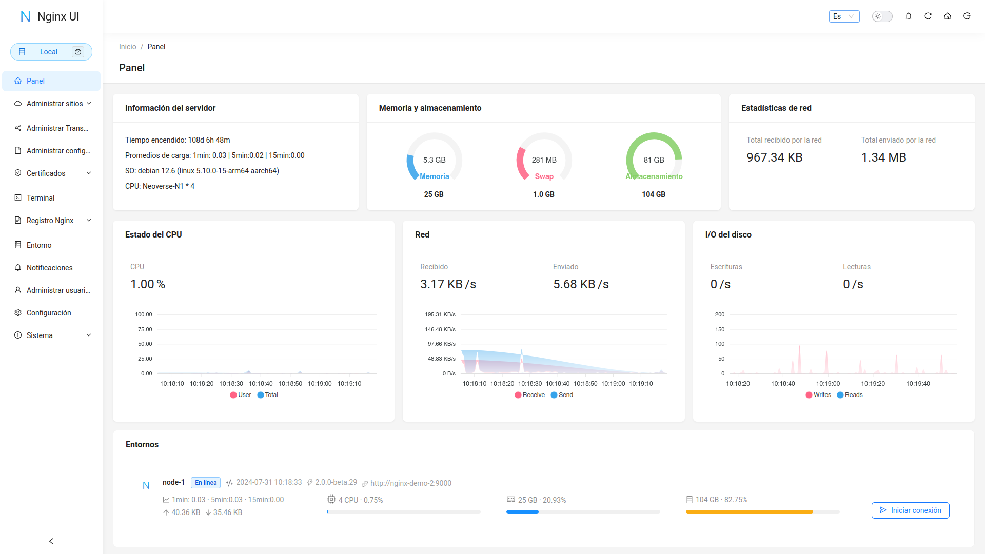
Dashboard

Demostración

URL:https://demo.nginxui.com

  • Nombre de usuario: admin
  • Contraseña: admin

Características

  • Estadísticas en línea para los indicadores del servidor, como el uso de la CPU, el uso de la memoria, el promedio de carga y el uso del disco.
  • Asistente de ChatGPT en línea
  • Despliegue con un solo clic y renovación automática de certificados Let's Encrypt.
  • Edición de las configuraciones de sitios web con nuestro NgxConfigEditor de diseño propio, que es un editor de bloques fácil de usar para configuraciones de nginx o con el Editor de código Ace que admite resaltar la sintaxis de configuración de nginx.
  • Visualización en línea los registros de Nginx
  • Escrito en Go y Vue, distribuído en un único binario ejecutable.
  • Prueba automática del archivo de configuración y recarga de nginx después de guardar la configuración.
  • Terminal Web
  • Modo oscuro
  • Diseño web adaptable

Internacionalización

  • Inglés
  • Chino Simplificado
  • Chino Tradicional

Aceptamos traducciones a cualquier idioma.

Desarrollado con

Cómo empezar

Antes de usar

La UI de Nginx sigue la configuración estándar de archivos de un servidor web de Debian. Los archivos de configuración del sitio creados se colocarán en la carpeta sites-available que se encuentra dentro de la carpeta de configuración de Nginx (detectada automáticamente). Los archivos de configuración para un sitio habilitado crearán un soft link en la carpeta sites-enabled. Es posible que deba ajustar la forma en que se organizan los archivos de configuración.

Para sistemas que no sean Debian (y Ubuntu), es posible que deba cambiar el contenido del archivo de configuración nginx.conf al estilo Debian como se muestra a continuación.

http {
	# ...
	include /etc/nginx/conf.d/*.conf;
	include /etc/nginx/sites-enabled/*;
}

Para más información: debian/conf/nginx.conf

Instalación

La UI de Nginx está disponible en las siguientes plataformas:

  • macOS 11 Big Sur y posterior (amd64 / arm64)
  • Windows 10 y posterior (x86 /amd64 / arm64)
  • Linux 2.6.23 y posterior (x86 / amd64 / arm64 / armv5 / armv6 / armv7 / mips32 / mips64 / riscv64 / loongarch64)
    • Incluyendo pero no limitado a Debian 7 / 8, Ubuntu 12.04 / 14.04 y posterior, CentOS 6 / 7, Arch Linux
  • FreeBSD
  • OpenBSD
  • Dragonfly BSD
  • Openwrt

Puede visitar latest release para descargar la última distribución, o simplemente usar los scripts de instalación para Linux.

Uso

Al ejecutar por primera vez la UI de Nginx, visite en su navegador http://<your_server_ip>:<listen_port> para completar las configuraciones posteriores.

Desde el ejecutable

Ejecutar UI Nginx en la terminal

nginx-ui -config app.ini

Presione Control+C en la terminal para salir de la UI de Nginx.

Ejecutar UI Nginx en Segundo plano

nohup ./nginx-ui -config app.ini &

Detenga la UI de Nginx con el siguiente comando.

kill -9 $(ps -aux | grep nginx-ui | grep -v grep | awk '{print $2}')

Con Systemd

Si está utilizando el script de instalación para Linux, la UI de Nginx se instalará como el servicio nginx-ui en systemd. Utilice el comando systemctl para controlarlo.

Iniciar UI Nginx

systemctl start nginx-ui

Detener UI Nginx

systemctl stop nginx-ui

Reiniciar UI Nginx

systemctl restart nginx-ui

Con Docker

Nuestra imagen dpcker uozi/nginx-ui:latest se basa en la última imagen nginx y se puede usar para reemplazar Nginx en el host. Puede realizar el cambio fácilmente publicando los puertos 80 y 443 del contenedor en el host.

Nota
  1. Cuando utilice este contenedor por primera vez, asegúrese de que el volumen mapeado a /etc/nginx esté vacío.
  2. Si desea incluir archivos estáticos, puede mapear directorios al contenedor.

Ejemplo de desplegado Docker

docker run -dit \
  --name=nginx-ui \
  --restart=always \
  -e TZ=Asia/Shanghai \
  -v /mnt/user/appdata/nginx:/etc/nginx \
  -v /mnt/user/appdata/nginx-ui:/etc/nginx-ui \
  -v /var/www:/var/www \
  -p 8080:80 -p 8443:443 \
  uozi/nginx-ui:latest

Compilación manual

En plataformas que no tienen una versión de compilación oficial, pueden compilarse manualmente.

Prerequisitos

  • Make

  • Golang 1.23+

  • node.js 21+

    npx browserslist@latest --update-db
    

Compilación del Frontend

Ejecute el siguiente comando en el directorio app.

pnpm install
pnpm build

Compilación del Backend

Primero compile la interfaz y luego ejecute el siguiente comando en el directorio raíz del proyecto.

go generate
go build -tags=jsoniter -ldflags "$LD_FLAGS -X 'github.com/0xJacky/Nginx-UI/settings.buildTime=$(date +%s)'" -o nginx-ui -v main.go

Script para Linux

Uso básico

Instalar and Actualizar

bash -c "$(curl -L https://raw.githubusercontent.com/0xJacky/nginx-ui/main/install.sh)" @ install

El puerto de escucha predeterminado es 9000 y el puerto de Desafío HTTP predeterminado es 9180. Si hay un conflicto de puertos, modifique manualmente /usr/local/etc/nginx-ui/app.ini, luego use systemctl restart nginx-ui para recargar el servicio de UI de Nginx.

Eliminar UI Nginx UI, excepto los archivos de configuración y la base de datos

bash -c "$(curl -L https://raw.githubusercontent.com/0xJacky/nginx-ui/main/install.sh)" @ remove

Uso avanzado

bash -c "$(curl -L https://raw.githubusercontent.com/0xJacky/nginx-ui/main/install.sh)" @ help

Ejemplo de configuración de proxy reverso de Nginx

server {
    listen          80;
    listen          [::]:80;

    server_name     <your_server_name>;
    rewrite ^(.*)$  https://$host$1 permanent;
}

map $http_upgrade $connection_upgrade {
    default upgrade;
    ''      close;
}

server {
    listen  443       ssl;
    listen  [::]:443  ssl;
    http2   on;

    server_name         <your_server_name>;

    ssl_certificate     /path/to/ssl_cert;
    ssl_certificate_key /path/to/ssl_cert_key;

    location / {
        proxy_set_header    Host                $host;
        proxy_set_header    X-Real-IP           $remote_addr;
        proxy_set_header    X-Forwarded-For     $proxy_add_x_forwarded_for;
        proxy_set_header    X-Forwarded-Proto   $scheme;
        proxy_http_version  1.1;
        proxy_set_header    Upgrade             $http_upgrade;
        proxy_set_header    Connection          $connection_upgrade;
        proxy_pass          http://127.0.0.1:9000/;
    }
}

Contribuir

Las contribuciones son lo que hace que la comunidad de código abierto sea un lugar increíble para aprender, inspirar y crear. Cualquier contribución que hagas es muy apreciada.

Si tiene una sugerencia que mejoraría este proyecto, bifurque el repositorio y cree un pull request. También puede simplemente abrir un issue con la etiqueta "enhancement". ¡No olvides darle una estrella al proyecto! ¡Gracias de nuevo!

  1. Bifurcar el proyecto
  2. Crea un branch de mejora (git checkout -b feature/AmazingFeature)
  3. Commit de tus cambios (git commit -m 'Add some AmazingFeature')
  4. Push al branch (git push origin feature/AmazingFeature)
  5. Abrir un Pull Request

Licencia

Este proyecto se proporciona bajo una licencia GNU Affero General Public License v3.0 que se puede encontrar en el archivo LICENCIA. Al usar, distribuir o contribuir a este proyecto, acepta los términos y condiciones de esta licencia.