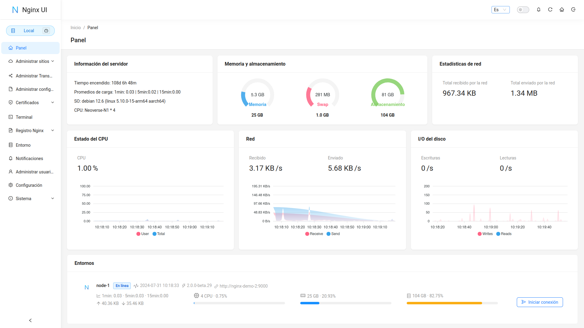
在线查看服务器 CPU、内存、系统负载、磁盘使用率等指标
在线 ChatGPT 助理
一键申请和自动续签 Let's encrypt 证书
在线编辑 Nginx 配置文件,编辑器支持 Nginx 配置语法高亮
在线查看 Nginx 日志
使用 Go 和 Vue 开发,发行版本为单个可执行的二进制文件
保存配置后自动测试配置文件并重载 Nginx
基于网页浏览器的高级命令行终端
支持深色模式
自适应网页设计
|
|
1 year ago | |
|---|---|---|
| .github | 1 year ago | |
| .idea | 1 year ago | |
| api | 1 year ago | |
| app | 1 year ago | |
| cmd | 1 year ago | |
| docs | 1 year ago | |
| internal | 1 year ago | |
| model | 1 year ago | |
| query | 1 year ago | |
| resources | 1 year ago | |
| router | 1 year ago | |
| settings | 1 year ago | |
| template | 1 year ago | |
| test | 1 year ago | |
| .air.toml | 1 year ago | |
| .dockerignore | 2 years ago | |
| .editorconfig | 1 year ago | |
| .gitignore | 1 year ago | |
| .weblate.ini | 1 year ago | |
| CONTRIBUTING.md | 3 years ago | |
| Dockerfile | 1 year ago | |
| LICENSE | 4 years ago | |
| README-es.md | 1 year ago | |
| README-vi_VN.md | 1 year ago | |
| README-zh_CN.md | 1 year ago | |
| README-zh_TW.md | 1 year ago | |
| README.md | 1 year ago | |
| app.example.ini | 1 year ago | |
| demo.Dockerfile | 1 year ago | |
| docker-compose-demo.yml | 1 year ago | |
| gen.sh | 1 year ago | |
| go.mod | 1 year ago | |
| go.sum | 1 year ago | |
| install.sh | 1 year ago | |
| lego-config.sh | 1 year ago | |
| main.go | 1 year ago | |
| nginx-ui.service | 4 years ago |
Otra UI web de Nginx, desarrollada por 0xJacky y Hintay.
Para consultar la documentación, visite nginxui.com.
English | Español | 简体中文 | 繁體中文
Aceptamos traducciones a cualquier idioma.
La UI de Nginx sigue la configuración estándar de archivos de un servidor web de Debian. Los archivos de configuración del sitio creados se colocarán en la carpeta sites-available que se encuentra dentro de la carpeta de configuración de Nginx (detectada automáticamente). Los archivos de configuración para un sitio habilitado crearán un soft link en la carpeta sites-enabled. Es posible que deba ajustar la forma en que se organizan los archivos de configuración.
Para sistemas que no sean Debian (y Ubuntu), es posible que deba cambiar el contenido del archivo de configuración nginx.conf al estilo Debian como se muestra a continuación.
http {
# ...
include /etc/nginx/conf.d/*.conf;
include /etc/nginx/sites-enabled/*;
}
Para más información: debian/conf/nginx.conf
La UI de Nginx está disponible en las siguientes plataformas:
Puede visitar latest release para descargar la última distribución, o simplemente usar los scripts de instalación para Linux.
Al ejecutar por primera vez la UI de Nginx, visite en su navegador http://<your_server_ip>:<listen_port> para completar las configuraciones posteriores.
Ejecutar UI Nginx en la terminal
nginx-ui -config app.ini
Presione Control+C en la terminal para salir de la UI de Nginx.
Ejecutar UI Nginx en Segundo plano
nohup ./nginx-ui -config app.ini &
Detenga la UI de Nginx con el siguiente comando.
kill -9 $(ps -aux | grep nginx-ui | grep -v grep | awk '{print $2}')
Si está utilizando el script de instalación para Linux, la UI de Nginx se instalará como el servicio nginx-ui en systemd. Utilice el comando systemctl para controlarlo.
Iniciar UI Nginx
systemctl start nginx-ui
Detener UI Nginx
systemctl stop nginx-ui
Reiniciar UI Nginx
systemctl restart nginx-ui
Nuestra imagen dpcker uozi/nginx-ui:latest se basa en la última imagen nginx y se puede usar para reemplazar Nginx en el host. Puede realizar el cambio fácilmente publicando los puertos 80 y 443 del contenedor en el host.
Ejemplo de desplegado Docker
docker run -dit \
--name=nginx-ui \
--restart=always \
-e TZ=Asia/Shanghai \
-v /mnt/user/appdata/nginx:/etc/nginx \
-v /mnt/user/appdata/nginx-ui:/etc/nginx-ui \
-v /var/www:/var/www \
-p 8080:80 -p 8443:443 \
uozi/nginx-ui:latest
En plataformas que no tienen una versión de compilación oficial, pueden compilarse manualmente.
Make
Golang 1.23+
node.js 21+
npx browserslist@latest --update-db
Ejecute el siguiente comando en el directorio app.
pnpm install
pnpm build
Primero compile la interfaz y luego ejecute el siguiente comando en el directorio raíz del proyecto.
go build -tags=jsoniter -ldflags "$LD_FLAGS -X 'github.com/0xJacky/Nginx-UI/settings.buildTime=$(date +%s)'" -o nginx-ui -v main.go
Instalar and Actualizar
bash <(curl -L -s https://raw.githubusercontent.com/0xJacky/nginx-ui/master/install.sh) install
El puerto de escucha predeterminado es 9000 y el puerto de Desafío HTTP predeterminado es 9180.
Si hay un conflicto de puertos, modifique manualmente /usr/local/etc/nginx-ui/app.ini,
luego use systemctl restart nginx-ui para recargar el servicio de UI de Nginx.
Eliminar UI Nginx UI, excepto los archivos de configuración y la base de datos
bash <(curl -L -s https://raw.githubusercontent.com/0xJacky/nginx-ui/master/install.sh) remove
bash <(curl -L -s https://raw.githubusercontent.com/0xJacky/nginx-ui/master/install.sh) help
server {
listen 80;
listen [::]:80;
server_name <your_server_name>;
rewrite ^(.*)$ https://$host$1 permanent;
}
map $http_upgrade $connection_upgrade {
default upgrade;
'' close;
}
server {
listen 443 ssl;
listen [::]:443 ssl;
http2 on;
server_name <your_server_name>;
ssl_certificate /path/to/ssl_cert;
ssl_certificate_key /path/to/ssl_cert_key;
location / {
proxy_set_header Host $host;
proxy_set_header X-Real-IP $remote_addr;
proxy_set_header X-Forwarded-For $proxy_add_x_forwarded_for;
proxy_set_header X-Forwarded-Proto $scheme;
proxy_http_version 1.1;
proxy_set_header Upgrade $http_upgrade;
proxy_set_header Connection $connection_upgrade;
proxy_pass http://127.0.0.1:9000/;
}
}
Las contribuciones son lo que hace que la comunidad de código abierto sea un lugar increíble para aprender, inspirar y crear. Cualquier contribución que hagas es muy apreciada.
Si tiene una sugerencia que mejoraría este proyecto, bifurque el repositorio y cree un pull request. También puede simplemente abrir un issue con la etiqueta "enhancement". ¡No olvides darle una estrella al proyecto! ¡Gracias de nuevo!
git checkout -b feature/AmazingFeature)git commit -m 'Add some AmazingFeature')git push origin feature/AmazingFeature)Este proyecto se proporciona bajo una licencia GNU Affero General Public License v3.0 que se puede encontrar en el archivo LICENCIA. Al usar, distribuir o contribuir a este proyecto, acepta los términos y condiciones de esta licencia.