在线查看服务器 CPU、内存、系统负载、磁盘使用率等指标
在线 ChatGPT 助理
一键申请和自动续签 Let's encrypt 证书
在线编辑 Nginx 配置文件,编辑器支持 Nginx 配置语法高亮
在线查看 Nginx 日志
使用 Go 和 Vue 开发,发行版本为单个可执行的二进制文件
保存配置后自动测试配置文件并重载 Nginx
基于网页浏览器的高级命令行终端
支持深色模式
自适应网页设计

0xJacky b34fa8eeaf enhance(nginx_log): indexing logic, UI feedback for log availability 1 lună în urmă
.claude b34fa8eeaf enhance(nginx_log): indexing logic, UI feedback for log availability 1 lună în urmă
.cursor d64990ec4f feat(config): supports delete file or directory 3 luni în urmă
.devcontainer 4b26a559ed enhance: gracefully restart, logging, nginx_log analytics 1 lună în urmă
.github fa18186d68 feat(nginx_log): add geo map 1 lună în urmă
.idea 2db7f02c76 chore(idea): exclude go-path 8 luni în urmă
.vscode 28cc1dad64 refactor(event): use WebSocket event bus instead of SSE #1197 3 luni în urmă
api b34fa8eeaf enhance(nginx_log): indexing logic, UI feedback for log availability 1 lună în urmă
app b34fa8eeaf enhance(nginx_log): indexing logic, UI feedback for log availability 1 lună în urmă
cmd 03fbd9be4c perf: introduced cache for user, site_config, node 1 lună în urmă
docs 0feb061465 chore(deps): update all non-major dependencies 1 lună în urmă
internal b34fa8eeaf enhance(nginx_log): indexing logic, UI feedback for log availability 1 lună în urmă
mcp 2d4deedf4a feat(config): add Name attribute to config assignment in EditConfig and handleNginxConfigModify functions #1273 2 luni în urmă
model fc968a3b39 refactor(nginx-log): optimized parser, indexer, searcher and analyzer 1 lună în urmă
query 0ff4a6e4ed refactor: nginx log with indexer parse and search 1 lună în urmă
resources 6b40d02b93 feat: add `pidfile` parameter to support OpenRC 5 luni în urmă
router f44c44ccdf fix(kernel): stop parent's program when restart 1 lună în urmă
settings 1fd24eb175 feat(nginx): add SbinPath option in settings 3 luni în urmă
template b63dbe1e50 refactor: refresh 25.04 5 luni în urmă
.air.toml 4b26a559ed enhance: gracefully restart, logging, nginx_log analytics 1 lună în urmă
.dockerignore 00f4855dce feat: use devconatiner 8 luni în urmă
.editorconfig 4f25a0c670 chore: migrate to ESlint v9 11 luni în urmă
.gitignore fc968a3b39 refactor(nginx-log): optimized parser, indexer, searcher and analyzer 1 lună în urmă
.weblate.ini 43fb701425 enhance: new integration method with Weblate to reduce issues with merging changes 1 an în urmă
CLAUDE.md 0ff4a6e4ed refactor: nginx log with indexer parse and search 1 lună în urmă
CODE_OF_CONDUCT.md 4edf8bd82b chore: create CODE_OF_CONDUCT.md 8 luni în urmă
CONTRIBUTING.md 4215d2f6f9 chore: Create CONTRIBUTING.md 2 ani în urmă
Dockerfile 17c3d21f6e feat: use working directory from environment variable for `risefront` 5 luni în urmă
LICENSE 2cf7bdf19b Create LICENSE 3 ani în urmă
README-es.md 422c3ce821 chore: update docs 3 luni în urmă
README-ja_JP.md 422c3ce821 chore: update docs 3 luni în urmă
README-vi_VN.md 422c3ce821 chore: update docs 3 luni în urmă
README-zh_CN.md 422c3ce821 chore: update docs 3 luni în urmă
README-zh_TW.md 422c3ce821 chore: update docs 3 luni în urmă
README.md 0000298cb0 chore: update readme 2 luni în urmă
SECURITY.md 66639e0d19 chore: create SECURITY.md 8 luni în urmă
app.example.ini 86390a5ec2 feat(kernal): add support for h2 and h3 protocols 3 luni în urmă
demo.Dockerfile 876e58d49b chore(demo): add our prime sponsor 5 luni în urmă
docker-compose-demo.yml 38a019720b enhance(demo): ban Internet 11 luni în urmă
go.mod 4b26a559ed enhance: gracefully restart, logging, nginx_log analytics 1 lună în urmă
go.sum 4b26a559ed enhance: gracefully restart, logging, nginx_log analytics 1 lună în urmă
install.sh 634d9c9b33 chore: update install.sh 2 luni în urmă
main.go 4b26a559ed enhance: gracefully restart, logging, nginx_log analytics 1 lună în urmă
package.json 0feb061465 chore(deps): update all non-major dependencies 1 lună în urmă
pnpm-lock.yaml 0feb061465 chore(deps): update all non-major dependencies 1 lună în urmă
qodana.yaml 03fbd9be4c perf: introduced cache for user, site_config, node 1 lună în urmă
version.sh 82da0ef05e chore: use go generate 5 luni în urmă

README-es.md

Logotipo de la interfaz de usuario de Nginx

Interfaz de usuario (UI) de Nginx

Otra UI web de Nginx, desarrollada por 0xJacky, Hintay y Akino.

Build and Publish

Documentación

Para consultar la documentación, visite nginxui.com.

Stargazers en el tiempo

Stargazers over time

English | Español | 简体中文 | 繁體中文

Tabla de Contenidos
  1. Sobre el proyecto
  2. Cómo empezar
  3. Compilación manual
  4. Script para Linux
  5. Ejemplo de configuración de proxy reverso de Nginx
  6. Contribuir
  7. Licencia

Sobre el proyecto

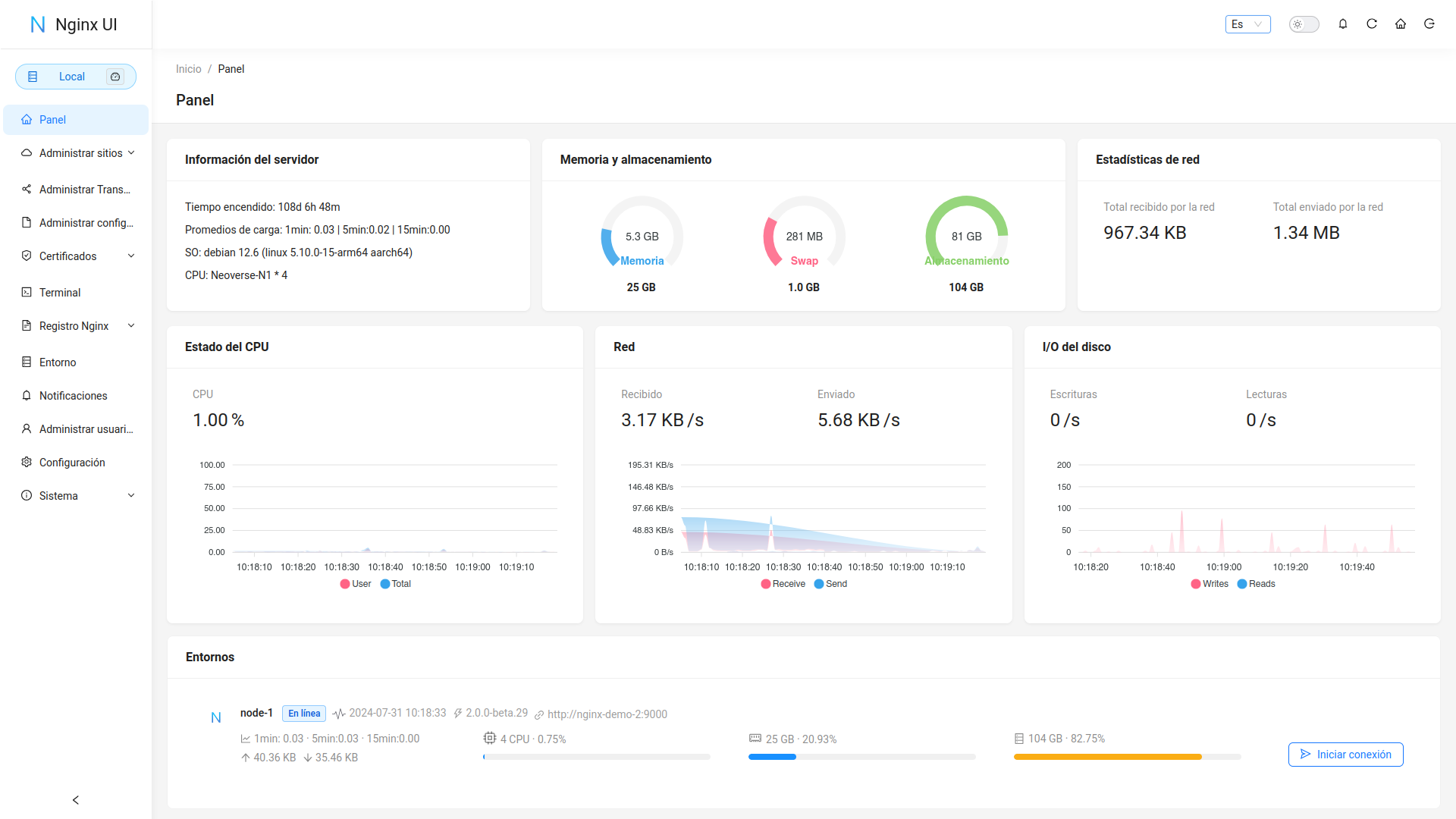
Dashboard

Demostración

URL:https://demo.nginxui.com

  • Nombre de usuario: admin
  • Contraseña: admin

Características

  • Estadísticas en línea para los indicadores del servidor, como el uso de la CPU, el uso de la memoria, el promedio de carga y el uso del disco.
  • Asistente de ChatGPT en línea
  • Despliegue con un solo clic y renovación automática de certificados Let's Encrypt.
  • Edición de las configuraciones de sitios web con nuestro NgxConfigEditor de diseño propio, que es un editor de bloques fácil de usar para configuraciones de nginx o con el Editor de código Ace que admite resaltar la sintaxis de configuración de nginx.
  • Visualización en línea los registros de Nginx
  • Escrito en Go y Vue, distribuído en un único binario ejecutable.
  • Prueba automática del archivo de configuración y recarga de nginx después de guardar la configuración.
  • Terminal Web
  • Modo oscuro
  • Diseño web adaptable

Internacionalización

  • Inglés
  • Chino Simplificado
  • Chino Tradicional

Aceptamos traducciones a cualquier idioma.

Desarrollado con

Cómo empezar

Antes de usar

La UI de Nginx sigue la configuración estándar de archivos de un servidor web de Debian. Los archivos de configuración del sitio creados se colocarán en la carpeta sites-available que se encuentra dentro de la carpeta de configuración de Nginx (detectada automáticamente). Los archivos de configuración para un sitio habilitado crearán un soft link en la carpeta sites-enabled. Es posible que deba ajustar la forma en que se organizan los archivos de configuración.

Para sistemas que no sean Debian (y Ubuntu), es posible que deba cambiar el contenido del archivo de configuración nginx.conf al estilo Debian como se muestra a continuación.

http {
	# ...
	include /etc/nginx/conf.d/*.conf;
	include /etc/nginx/sites-enabled/*;
}

Para más información: debian/conf/nginx.conf

Instalación

La UI de Nginx está disponible en las siguientes plataformas:

  • macOS 11 Big Sur y posterior (amd64 / arm64)
  • Windows 10 y posterior (x86 /amd64 / arm64)
  • Linux 2.6.23 y posterior (x86 / amd64 / arm64 / armv5 / armv6 / armv7 / mips32 / mips64 / riscv64 / loongarch64)
    • Incluyendo pero no limitado a Debian 7 / 8, Ubuntu 12.04 / 14.04 y posterior, CentOS 6 / 7, Arch Linux
  • FreeBSD
  • OpenBSD
  • Dragonfly BSD
  • Openwrt

Puede visitar latest release para descargar la última distribución, o simplemente usar los scripts de instalación para Linux.

Uso

Al ejecutar por primera vez la UI de Nginx, visite en su navegador http://<your_server_ip>:<listen_port> para completar las configuraciones posteriores.

Desde el ejecutable

Ejecutar UI Nginx en la terminal

nginx-ui -config app.ini

Presione Control+C en la terminal para salir de la UI de Nginx.

Ejecutar UI Nginx en Segundo plano

nohup ./nginx-ui -config app.ini &

Detenga la UI de Nginx con el siguiente comando.

kill -9 $(ps -aux | grep nginx-ui | grep -v grep | awk '{print $2}')

Con Systemd

Si está utilizando el script de instalación para Linux, la UI de Nginx se instalará como el servicio nginx-ui en systemd. Utilice el comando systemctl para controlarlo.

Iniciar UI Nginx

systemctl start nginx-ui

Detener UI Nginx

systemctl stop nginx-ui

Reiniciar UI Nginx

systemctl restart nginx-ui

Con Docker

Nuestra imagen dpcker uozi/nginx-ui:latest se basa en la última imagen nginx y se puede usar para reemplazar Nginx en el host. Puede realizar el cambio fácilmente publicando los puertos 80 y 443 del contenedor en el host.

Nota
  1. Cuando utilice este contenedor por primera vez, asegúrese de que el volumen mapeado a /etc/nginx esté vacío.
  2. Si desea incluir archivos estáticos, puede mapear directorios al contenedor.

Ejemplo de desplegado Docker

docker run -dit \
  --name=nginx-ui \
  --restart=always \
  -e TZ=Asia/Shanghai \
  -v /mnt/user/appdata/nginx:/etc/nginx \
  -v /mnt/user/appdata/nginx-ui:/etc/nginx-ui \
  -v /var/www:/var/www \
  -v /var/run/docker.sock:/var/run/docker.sock \
  -p 8080:80 -p 8443:443 \
  uozi/nginx-ui:latest

Compilación manual

En plataformas que no tienen una versión de compilación oficial, pueden compilarse manualmente.

Prerequisitos

  • Make

  • Golang 1.23+

  • node.js 21+

    npx browserslist@latest --update-db
    

Compilación del Frontend

Ejecute el siguiente comando en el directorio app.

pnpm install
pnpm build

Compilación del Backend

Primero compile la interfaz y luego ejecute el siguiente comando en el directorio raíz del proyecto.

go generate
go build -tags=jsoniter -ldflags "$LD_FLAGS -X 'github.com/0xJacky/Nginx-UI/settings.buildTime=$(date +%s)'" -o nginx-ui -v main.go

Script para Linux

Uso básico

Instalar and Actualizar

bash -c "$(curl -L https://cloud.nginxui.com/install.sh)" @ install

El puerto de escucha predeterminado es 9000 y el puerto de Desafío HTTP predeterminado es 9180. Si hay un conflicto de puertos, modifique manualmente /usr/local/etc/nginx-ui/app.ini, luego use systemctl restart nginx-ui para recargar el servicio de UI de Nginx.

Eliminar UI Nginx UI, excepto los archivos de configuración y la base de datos

bash -c "$(curl -L https://cloud.nginxui.com/install.sh)" @ remove

Uso avanzado

bash -c "$(curl -L https://cloud.nginxui.com/install.sh)" @ help

Ejemplo de configuración de proxy reverso de Nginx

server {
    listen          80;
    listen          [::]:80;

    server_name     <your_server_name>;
    rewrite ^(.*)$  https://$host$1 permanent;
}

map $http_upgrade $connection_upgrade {
    default upgrade;
    ''      close;
}

server {
    listen  443       ssl;
    listen  [::]:443  ssl;
    http2   on;

    server_name         <your_server_name>;

    ssl_certificate     /path/to/ssl_cert;
    ssl_certificate_key /path/to/ssl_cert_key;

    location / {
        proxy_set_header    Host                $host;
        proxy_set_header    X-Real-IP           $remote_addr;
        proxy_set_header    X-Forwarded-For     $proxy_add_x_forwarded_for;
        proxy_set_header    X-Forwarded-Proto   $scheme;
        proxy_http_version  1.1;
        proxy_set_header    Upgrade             $http_upgrade;
        proxy_set_header    Connection          $connection_upgrade;
        proxy_pass          http://127.0.0.1:9000/;
    }
}

Contribuir

Las contribuciones son lo que hace que la comunidad de código abierto sea un lugar increíble para aprender, inspirar y crear. Cualquier contribución que hagas es muy apreciada.

Si tiene una sugerencia que mejoraría este proyecto, bifurque el repositorio y cree un pull request. También puede simplemente abrir un issue con la etiqueta "enhancement". ¡No olvides darle una estrella al proyecto! ¡Gracias de nuevo!

  1. Bifurcar el proyecto
  2. Crea un branch de mejora (git checkout -b feature/AmazingFeature)
  3. Commit de tus cambios (git commit -m 'Add some AmazingFeature')
  4. Push al branch (git push origin feature/AmazingFeature)
  5. Abrir un Pull Request

Licencia

Este proyecto se proporciona bajo una licencia GNU Affero General Public License v3.0 que se puede encontrar en el archivo LICENCIA. Al usar, distribuir o contribuir a este proyecto, acepta los términos y condiciones de esta licencia.